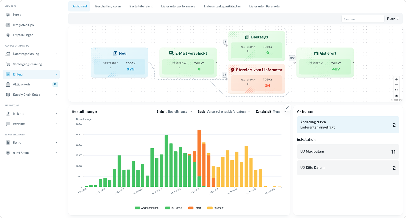
München – Die numi Supplier Portal Software unterstützt operative Einkäufer und Disponenten dabei, Bestellungen und Dokumente effizient mit Lieferanten zu priorisieren und abzustimmen.
Änderungen in der Nachfrage, in Produktionsplänen oder auf Seiten der Lieferanten führen häufig zu Fehlteilen. In vielen Unternehmen laufen Identifikation und Kommunikation noch reaktiv und unstrukturiert über Excel und E-Mail. Mit dem numi Lieferantenportal wird dieser Prozess durchgängig digitalisiert.

Ergebnisse mit dem Lieferantenportal
- Bis zu +15% höhere Lieferanten-Termintreue
- Bis zu 4 Stunden weniger manuelle Tätigkeiten bei operativen Einkäufern
- 35% weniger Fehlteile
Features der Supplier Portal Software
- Live-Abstimmung von Terminen und Mengen ohne manuelle E-Mails und Excel-Dateien
- Proaktive Rückstandslisten, um Fehlteile frühzeitig zu erkennen
- Automatisiertes Eskalationsmanagement mit klaren nächsten Schritten
- Gemeinsame Sicht auf alle Bestellungen ohne Datenbrüche
- Automatische ERP-Rückschreibung bestätigter Termine und Änderungen
- Sicherer Dokumentenaustausch für Rechnungen, Lieferscheine und Vereinbarungen
- Proaktive Lieferanten-Benachrichtigungen zur Reduktion von Rückständen

So arbeitet die Supplier Portal Software
numi erkennt potenzielle Fehlteile, bevor sie entstehen, und priorisiert diese anhand von Produktions- oder Umsatzrisiken. Ausnahmesituationen können automatisch oder manuell an Lieferanten eskaliert und digital abgestimmt werden.
Die Ergebnisse fließen ohne manuellen Aufwand zurück ins ERP-System. Zusätzlich ermöglicht das Portal die zentrale Verwaltung und den sicheren Austausch von Dokumenten.
Flexible Lieferantenanbindung: Portal, E-Mail, KI oder API
Lieferanten können unabhängig vom technischen Reifegrad über mehrere Kanäle eingebunden werden:
- Lieferantenportal (UI): Intuitives Web-Interface ohne technische Einstiegshürde
- E-Mail-basierte Kommunikation: KI-gestützte Verarbeitung eingehender E-Mails
- API-Anbindung: Direkte Systemintegration für technisch versierte Lieferanten

Damit entfällt die Einstiegshürde klassischer EDI-Setups mit festen Standards.
KI-gestützte Verarbeitung heterogener Kommunikation
Ein zentrales Merkmal ist die KI-basierte Verarbeitung unstrukturierter Lieferantenkommunikation. Das System erfasst und interpretiert Informationen aus E-Mails, Dokumenten und Portaleingaben und überführt sie automatisch in strukturierte, ERP-fähige Daten.
So wird Lieferantenkommunikation skalierbar automatisiert, unabhängig vom Datenformat oder Kommunikationskanal.
Intelligente Workflow-Steuerung mit Kontextdaten
Die Software ermöglicht unternehmens- und lieferantenspezifische Workflows sowie Automatisierungs- und Entscheidungsregeln. Relevante Kontextdaten wie Bestände, Produktionsaufträge und Kundenaufträge werden direkt integriert.
- Unternehmens- und lieferantenspezifische Workflow-Definitionen
- Integration von Bestands-, Produktions- und Auftragsdaten in Automatisierungsregeln
- Regelbasierte ERP-Rückintegration mit technischen und logischen Guardrails
numi vs. klassisches EDI
Klassische EDI- und manuelle Prozesse arbeiten oft mit starren Formaten, geringem Automatisierungsgrad und ohne integrierte Kontextdaten. Das numi Supplier Portal verknüpft Kommunikation adaptiv mit Supply-Chain-Daten und ermöglicht eine flexible, KI-gestützte Kollaboration über unterschiedliche Reifegrade und Kanäle hinweg.
Weiterlesen
- Mehr zur KI-basierten Nachfrageplanung: Forecasting Software & Absatzplanungs-Software von numi
- Mehr zur Bestandsoptimierung: Die Bestandsmanagement Software für Ihre Supply Chain
Vereinbaren Sie eine Demo, und entdecken Sie, wie numi Ihre Supply Chain messbar effizienter macht. Gemeinsam heben wir Transparenz, Service-Level und operative Exzellenz auf das nächste Niveau.
Dieser Artikel erschien zuerst auf www.pressebox.de.





