Munich – The numi Supplier Portal Software empowers procurement managers and planners to efficiently prioritize and coordinate purchase orders and documents with suppliers.
Changes in demand, production schedules, or supplier capacity frequently lead to shortages. In many organizations, shortage identification and supplier communication are still reactive and unstructured, relying on spreadsheets and email chains. The numi Supplier Portal fully digitizes this process.

Results achieved with the Supplier Portal
- Up to +15% higher supplier on-time delivery performance
- Up to 4 hours less manual work for operational buyers
- 35% fewer material shortages
Supplier Portal Software features
- Live coordination of dates and quantities without manual emails and spreadsheets
- Proactive shortage lists to identify critical parts early
- Automated escalation management with clear next actions
- Shared view of all orders without outdated data or system gaps
- Automatic ERP write-back of confirmed dates and changes
- Secure document exchange for invoices, delivery notes, and agreements
- Proactive supplier notifications to reduce delivery backlogs

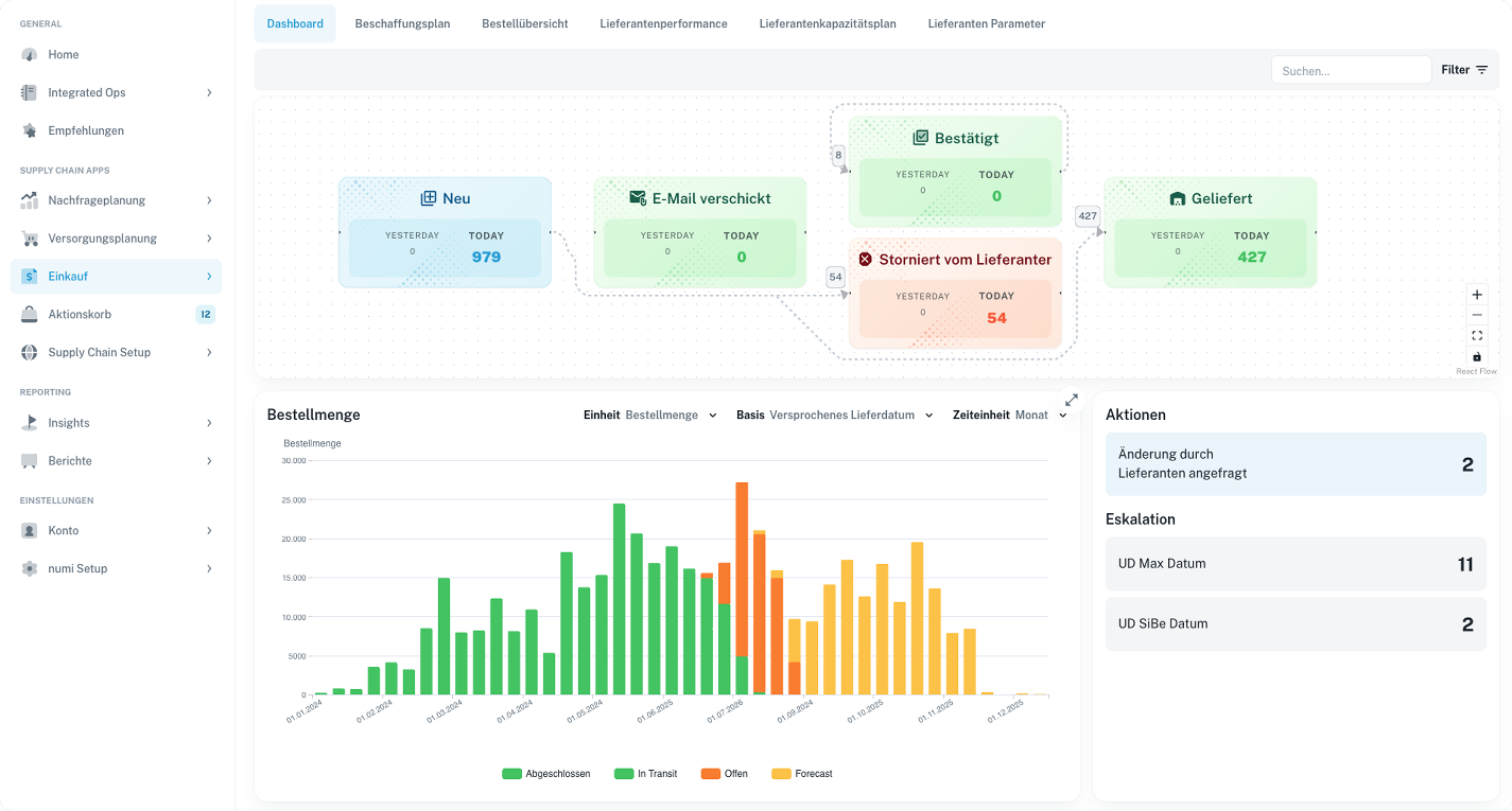
How the Supplier Portal works
numi identifies potential shortages before they occur and prioritizes them by production or revenue risk. Exceptions can be escalated to suppliers automatically or manually and resolved digitally.
Coordination outcomes flow directly back into the ERP system without manual effort. The portal also provides centralized and secure document handling.
Flexible supplier connectivity: Portal, email, AI, or API
Suppliers can be connected through multiple channels regardless of technical maturity:
- Supplier Portal (UI): Intuitive web interface with low onboarding effort
- Email-based collaboration: AI-powered processing of incoming supplier emails
- API integration: Direct system-to-system integration for advanced suppliers

This removes the high technical entry barrier of traditional EDI setups.
AI-powered processing of heterogeneous communication
A core capability is AI-based processing of unstructured supplier communication. The system captures and interprets data from emails, documents, and portal inputs, then converts it into structured ERP-ready information.
This makes supplier collaboration truly scalable across formats and channels.
Intelligent workflow control with contextual data
The software supports company- and supplier-specific workflows, automation rules, and decision logic. Relevant context data, such as inventory levels, production orders, and customer orders, is directly integrated.
- Company- and supplier-specific workflow definitions
- Integration of inventory, production, and order data into automation rules
- Rule-based ERP reintegration with technical and logical guardrails
numi vs. classic EDI
Traditional EDI and manual processes are typically rigid, less automated, and disconnected from context data. The numi Supplier Portal links communication to supply-chain context through an adaptive AI-powered approach across channels and supplier maturity levels.
Read more
- Learn more about AI demand planning: Forecasting Software & Demand Planning Software by numi
- Learn more about inventory optimization: Inventory Management Software for Your Supply Chain
Book a demo, and see how numi can make your supply chain measurably more efficient. Together, we can raise transparency, service levels, and operational performance.
This article was originally published on www.pressebox.de.





